What is the use of the Recognition Cockpit Dashboard in Profit.co?
Category: CFR
The Recognition Cockpit Dashboard in Profit.co offers a centralized view to track recognition activity, employee engagement, values adoption, and reward effectiveness across the organization.
Table of Contents
Why use the Recognition Cockpit Dashboard?
- Brings all recognition insights into a single dashboard
- Helps identify top performers and engagement trends
- Strengthens employee morale through timely appreciation
- Measures how organizational values are practiced
- Evaluates reward usage and overall program impact
How to access the Recognition Cockpit
Navgate to Recognition → Cockpit from the left navigation panel.
What insights are available in the Recognition Cockpit?
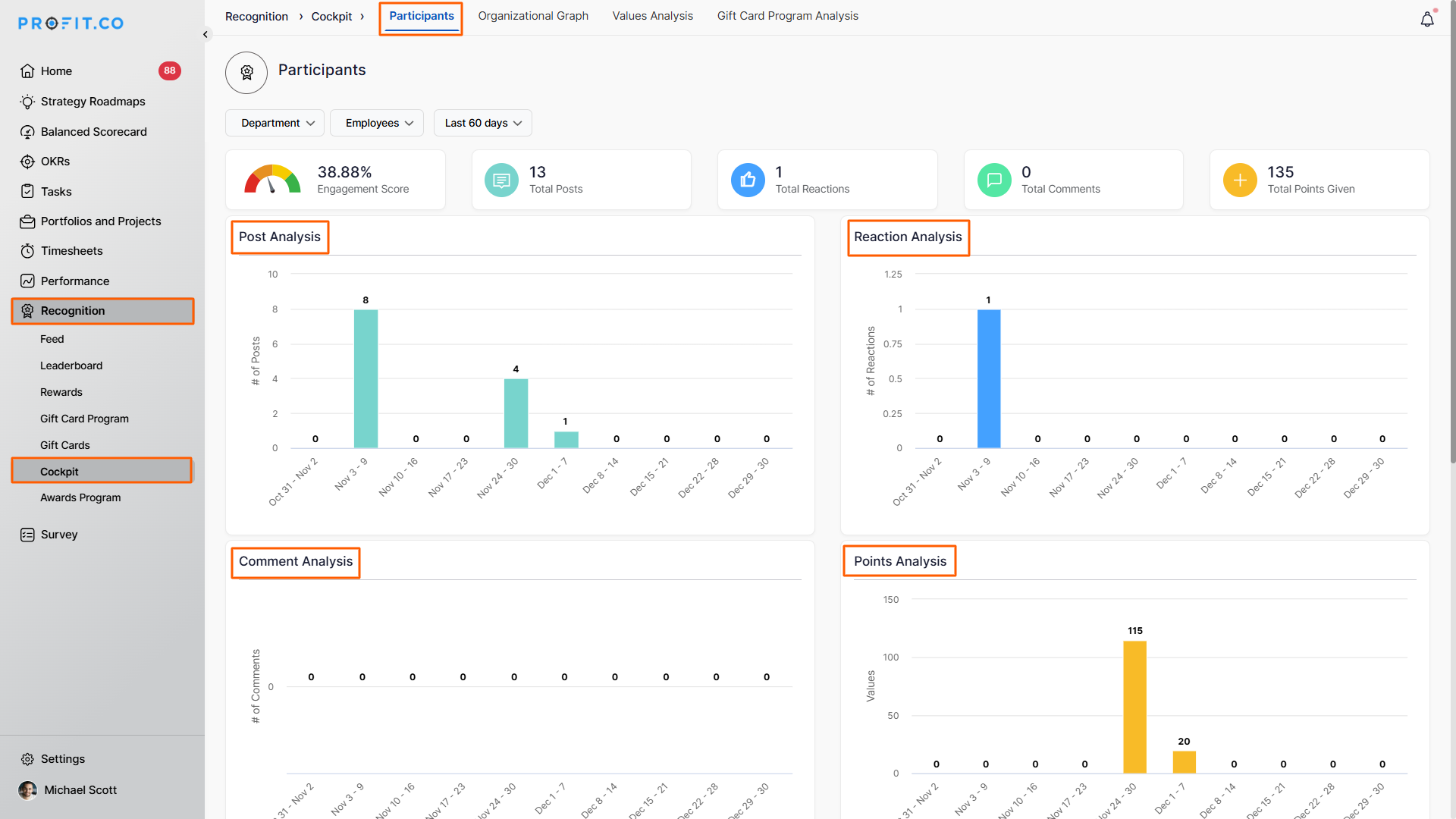
1. Participants View
This section provides a weekly breakdown of recognition activity, helping track engagement trends over time.
Post Analysis
- Displays the number of recognition posts created each week
- Helps monitor consistency in appreciation activities
Reaction Analysis
- Shows reactions received on posts week by week
- Indicates how employees respond to shared recognition
Comment Analysis
- Tracks comments added to recognition posts
- Helps understand interaction quality and participation levels
Points Analysis
- Displays points earned or distributed weekly
- Enables comparison of recognition trends across weeks
Engagement Analysis
- Summarizes posts, reactions, comments, and points
- Provides a complete view of overall engagement health


2. Organizational Graph View
This section visually represents how recognition flows across the organization.
Key insights include:
- Individual-level view: Shows recognition exchanges between employees
- Department-level view: Highlights the appreciation shared across teams
- Received and given analysis: Filter recognition received, given, or both
- Recognition Type: Filter between "All Employees," "Peer-to-Peer," or manager-to-team recognition
- Time-based filters: Analyze patterns for the last 7, 30, or 60 days

3. Values Analysis
The Values Analysis section provides a deeper understanding of how organizational values are practiced and recognized across the company.
1. Values Engagement Overview
The Values Engagement Overview chart displays the total points earned by employees for each organizational value, offering a clear picture of which values are most actively promoted.
2. Values Rewards Penetration - Next Level Departments
The Values Rewards Penetration - Next Level Departments chart shifts the focus to team-level contributions, showing how departments embody and support values through recognition points.
3. Values Rewards Penetration - Individual Employees
The Values Rewards Penetration - Individual Employees chart highlights top employees who have received the most points for demonstrating core values.
4. Culture Champion Leaderboard
This chart highlights employees who stand out as Culture Champions by consistently promoting and recognizing organizational values. It consolidates their contributions across different values, making it easier to identify individuals who act as role models in strengthening the company culture.

4. Gift Card Program Analysis
This section gives Reward Admins and Super Users complete visibility into gift card redemptions, spending patterns, and program performance.
Key metrics available
- Total Redemptions
- Total Points Redeemed
- Average Points per Redemption
- Total Value Redeemed (currency)
Wallet and transaction visibility
- View wallet balance directly from the dashboard
- Add funds without leaving the Cockpit
- Access complete transaction history using the History option
Filters for deeper insights
- Department selector to analyze team-level spending
- Gift selection to filter by reward types
- Time period filters such as last quarter or last year
Visual performance insights
- Redemptions Timeline: Tracks cost and benefit trends over time
- Gift Type Distribution: Shows most preferred rewards
- Top Redeemed Items: Identifies frequently redeemed gift cards

Best Practices for Using the Recognition Cockpit Dashboard
- Review recognition insights weekly to spot engagement trends
- Use values insights to reinforce desired cultural behaviors
- Monitor inactive teams using participation metrics
- Track reward spending to manage budgets effectively
- Regularly highlight culture champions to sustain motivation
Related Questions
To learn more about how does Profit.co help define and promote Core Values and Culture Champions, click here.
Frequently Asked Questions
Access depends on role permissions, typically Admins and Super Users.
Yes, multiple sections support flexible time-based analysis.
Yes, it provides clear insights into redemption trends and reward usage.
Related Questions
-
How to set chart type for questions in a Pulse Survey template?
Profit.co provides an option to change the chart types for each question in the Pulse Survey template. Why this ...Read more
-
How do Automated Recognition Posts and Notifications work in Profit.co?
In Profit.co, Automated Recognition ensures that special milestones like work anniversaries and birthdays are ...Read more
-
How do I set up rule-based point allocations in Profit.co?
Profit.co allow administrators to automatically distribute additional recognition points to employees based on specific ...Read more
-
How do I manage feed permissions and post creation controls in Profit.co?
Profit.co allow administrators to regulate who can create posts and announcements on the recognition feed. Table ...Read more